Skip to main content

📈 Prometheus metrics

LiteLLM Exposes a /metrics endpoint for Prometheus to Poll

Quick Start​

If you're using the LiteLLM CLI with litellm --config proxy_config.yaml then you need to pip install prometheus_client==0.20.0. This is already pre-installed on the litellm Docker image

Add this to your proxy config.yaml

model_list:
- model_name: gpt-4o
litellm_params:
model: gpt-4o
litellm_settings:
callbacks:
- prometheus

Start the proxy

litellm --config config.yaml --debug

Test Request

curl --location 'http://0.0.0.0:4000/chat/completions' \
--header 'Content-Type: application/json' \
--data '{
"model": "gpt-4o",
"messages": [
{
"role": "user",
"content": "what llm are you"
}
]
}'

View Metrics on /metrics, Visit http://localhost:4000/metrics

http://localhost:4000/metrics

# <proxy_base_url>/metrics

Virtual Keys, Teams, Internal Users​

Use this for for tracking per user, key, team, etc.

Metric NameDescription
litellm_spend_metricTotal Spend, per "end_user", "hashed_api_key", "api_key_alias", "model", "team", "team_alias", "user"
litellm_total_tokens_metricinput + output tokens per "end_user", "hashed_api_key", "api_key_alias", "requested_model", "team", "team_alias", "user", "model"
litellm_input_tokens_metricinput tokens per "end_user", "hashed_api_key", "api_key_alias", "requested_model", "team", "team_alias", "user", "model"
litellm_output_tokens_metricoutput tokens per "end_user", "hashed_api_key", "api_key_alias", "requested_model", "team", "team_alias", "user", "model"

Team - Budget​

Metric NameDescription
litellm_team_max_budget_metricMax Budget for Team Labels: "team", "team_alias"
litellm_remaining_team_budget_metricRemaining Budget for Team (A team created on LiteLLM) Labels: "team", "team_alias"
litellm_team_budget_remaining_hours_metricHours before the team budget is reset Labels: "team", "team_alias"

Virtual Key - Budget​

Metric NameDescription
litellm_api_key_max_budget_metricMax Budget for API Key Labels: "hashed_api_key", "api_key_alias"
litellm_remaining_api_key_budget_metricRemaining Budget for API Key (A key Created on LiteLLM) Labels: "hashed_api_key", "api_key_alias"
litellm_api_key_budget_remaining_hours_metricHours before the API Key budget is reset Labels: "hashed_api_key", "api_key_alias"

Virtual Key - Rate Limit​

Metric NameDescription
litellm_remaining_api_key_requests_for_modelRemaining Requests for a LiteLLM virtual API key, only if a model-specific rate limit (rpm) has been set for that virtual key. Labels: "hashed_api_key", "api_key_alias", "model"
litellm_remaining_api_key_tokens_for_modelRemaining Tokens for a LiteLLM virtual API key, only if a model-specific token limit (tpm) has been set for that virtual key. Labels: "hashed_api_key", "api_key_alias", "model"

Initialize Budget Metrics on Startup​

If you want litellm to emit the budget metrics for all keys, teams irrespective of whether they are getting requests or not, set prometheus_initialize_budget_metrics to true in the config.yaml

How this works:

  • If the prometheus_initialize_budget_metrics is set to true
    • Every 5 minutes litellm runs a cron job to read all keys, teams from the database
    • It then emits the budget metrics for each key, team
    • This is used to populate the budget metrics on the /metrics endpoint
litellm_settings:
callbacks: ["prometheus"]
prometheus_initialize_budget_metrics: true

Proxy Level Tracking Metrics​

Use this to track overall LiteLLM Proxy usage.

  • Track Actual traffic rate to proxy
  • Number of client side requests and failures for requests made to proxy
Metric NameDescription
litellm_proxy_failed_requests_metricTotal number of failed responses from proxy - the client did not get a success response from litellm proxy. Labels: "end_user", "hashed_api_key", "api_key_alias", "requested_model", "team", "team_alias", "user", "exception_status", "exception_class", "route"
litellm_proxy_total_requests_metricTotal number of requests made to the proxy server - track number of client side requests. Labels: "end_user", "hashed_api_key", "api_key_alias", "requested_model", "team", "team_alias", "user", "status_code", "user_email", "route"

Callback Logging Metrics​

Monitor failures while shipping logs to downstream callbacks like s3_v3 cold storage

Metric NameDescription
litellm_callback_logging_failures_metricTotal number of failed attempts to emit logs to a configured callback. Labels: "callback_name". Use this to alert on callback delivery issues such as repeated failures when writing to s3_v3.

LLM Provider Metrics​

Use this for LLM API Error monitoring and tracking remaining rate limits and token limits

Labels Tracked​

LabelDescription
litellm_model_nameThe name of the LLM model used by LiteLLM
requested_modelThe model sent in the request
model_idThe model_id of the deployment. Autogenerated by LiteLLM, each deployment has a unique model_id
api_baseThe API Base of the deployment
api_providerThe LLM API provider, used for the provider. Example (azure, openai, vertex_ai)
hashed_api_keyThe hashed api key of the request
api_key_aliasThe alias of the api key used
teamThe team of the request
team_aliasThe alias of the team used
exception_statusThe status of the exception, if any
exception_classThe class of the exception, if any

Success and Failure​

Metric NameDescription
litellm_deployment_success_responsesTotal number of successful LLM API calls for deployment. Labels: "requested_model", "litellm_model_name", "model_id", "api_base", "api_provider", "hashed_api_key", "api_key_alias", "team", "team_alias"
litellm_deployment_failure_responsesTotal number of failed LLM API calls for a specific LLM deployment. Labels: "requested_model", "litellm_model_name", "model_id", "api_base", "api_provider", "hashed_api_key", "api_key_alias", "team", "team_alias", "exception_status", "exception_class"
litellm_deployment_total_requestsTotal number of LLM API calls for deployment - success + failure. Labels: "requested_model", "litellm_model_name", "model_id", "api_base", "api_provider", "hashed_api_key", "api_key_alias", "team", "team_alias"

Remaining Requests and Tokens​

Metric NameDescription
litellm_remaining_requests_metricTrack x-ratelimit-remaining-requests returned from LLM API Deployment. Labels: "model_group", "api_provider", "api_base", "litellm_model_name", "hashed_api_key", "api_key_alias"
litellm_remaining_tokens_metricTrack x-ratelimit-remaining-tokens return from LLM API Deployment. Labels: "model_group", "api_provider", "api_base", "litellm_model_name", "hashed_api_key", "api_key_alias"

Deployment State​

Metric NameDescription
litellm_deployment_stateThe state of the deployment: 0 = healthy, 1 = partial outage, 2 = complete outage. Labels: "litellm_model_name", "model_id", "api_base", "api_provider"
litellm_deployment_latency_per_output_tokenLatency per output token for deployment. Labels: "litellm_model_name", "model_id", "api_base", "api_provider", "hashed_api_key", "api_key_alias", "team", "team_alias"

Fallback (Failover) Metrics​

Metric NameDescription
litellm_deployment_cooled_downNumber of times a deployment has been cooled down by LiteLLM load balancing logic. Labels: "litellm_model_name", "model_id", "api_base", "api_provider"
litellm_deployment_successful_fallbacksNumber of successful fallback requests from primary model -> fallback model. Labels: "requested_model", "fallback_model", "hashed_api_key", "api_key_alias", "team", "team_alias", "exception_status", "exception_class"
litellm_deployment_failed_fallbacksNumber of failed fallback requests from primary model -> fallback model. Labels: "requested_model", "fallback_model", "hashed_api_key", "api_key_alias", "team", "team_alias", "exception_status", "exception_class"

Request Counting Metrics​

Metric NameDescription
litellm_requests_metricTotal number of requests tracked per endpoint. Labels: "end_user", "hashed_api_key", "api_key_alias", "model", "team", "team_alias", "user", "user_email"

Request Latency Metrics​

Metric NameDescription
litellm_request_total_latency_metricTotal latency (seconds) for a request to LiteLLM Proxy Server - tracked for labels "end_user", "hashed_api_key", "api_key_alias", "requested_model", "team", "team_alias", "user", "model"
litellm_overhead_latency_metricLatency overhead (seconds) added by LiteLLM processing - tracked for labels "model_group", "api_provider", "api_base", "litellm_model_name", "hashed_api_key", "api_key_alias"
litellm_llm_api_latency_metricLatency (seconds) for just the LLM API call - tracked for labels "model", "hashed_api_key", "api_key_alias", "team", "team_alias", "requested_model", "end_user", "user"
litellm_llm_api_time_to_first_token_metricTime to first token for LLM API call - tracked for labels model, hashed_api_key, api_key_alias, team, team_alias [Note: only emitted for streaming requests]

Tracking end_user on Prometheus​

By default LiteLLM does not track end_user on Prometheus. This is done to reduce the cardinality of the metrics from LiteLLM Proxy.

If you want to track end_user on Prometheus, you can do the following:

config.yaml
litellm_settings:
callbacks: ["prometheus"]
enable_end_user_cost_tracking_prometheus_only: true

[BETA] Custom Metrics​

Track custom metrics on prometheus on all events mentioned above.

Custom Metadata Labels​

  1. Define the custom metadata labels in the config.yaml
model_list:
- model_name: openai/gpt-4o
litellm_params:
model: openai/gpt-4o
api_key: os.environ/OPENAI_API_KEY

litellm_settings:
callbacks: ["prometheus"]
custom_prometheus_metadata_labels: ["metadata.foo", "metadata.bar"]
  1. Make a request with the custom metadata labels
curl -L -X POST 'http://0.0.0.0:4000/v1/chat/completions' \
-H 'Content-Type: application/json' \
-H 'Authorization: Bearer <LITELLM_API_KEY>' \
-d '{
"model": "openai/gpt-4o",
"messages": [
{
"role": "user",
"content": [
{
"type": "text",
"text": "What's in this image?"
}
]
}
],
"max_tokens": 300,
"metadata": {
"foo": "hello world"
}
}'
  1. Check your /metrics endpoint for the custom metrics
... "metadata_foo": "hello world" ...

Custom Tags​

Track specific tags as prometheus labels for better filtering and monitoring.

  1. Define the custom tags in the config.yaml
model_list:
- model_name: openai/gpt-4o
litellm_params:
model: openai/gpt-4o
api_key: os.environ/OPENAI_API_KEY

litellm_settings:
callbacks: ["prometheus"]
custom_prometheus_metadata_labels: ["metadata.foo", "metadata.bar"]
custom_prometheus_tags:
- "prod"
- "staging"
- "batch-job"
- "User-Agent: RooCode/*"
- "User-Agent: claude-cli/*"
  1. Make a request with tags
curl -L -X POST 'http://0.0.0.0:4000/v1/chat/completions' \
-H 'Content-Type: application/json' \
-H 'Authorization: Bearer <LITELLM_API_KEY>' \
-d '{
"model": "openai/gpt-4o",
"messages": [
{
"role": "user",
"content": [
{
"type": "text",
"text": "What's in this image?"
}
]
}
],
"max_tokens": 300,
"metadata": {
"tags": ["prod", "user-facing"]
}
}'
  1. Check your /metrics endpoint for the custom tag metrics
... "tag_prod": "true", "tag_staging": "false", "tag_batch_job": "false" ...

How Custom Tags Work:

  • Each configured tag becomes a boolean label in prometheus metrics
  • If a tag matches (exact or wildcard), the label value is "true", otherwise "false"
  • Tag names are sanitized for prometheus compatibility (e.g., "batch-job" becomes "tag_batch_job")
  • Wildcard patterns supported using * (e.g., "User-Agent: RooCode/*" matches "User-Agent: RooCode/1.0.0")

Example with wildcards:

litellm_settings:
callbacks: ["prometheus"]
custom_prometheus_tags:
- "User-Agent: RooCode/*"
- "User-Agent: claude-cli/*"

Use Cases:

  • Environment tracking (prod, staging, dev)
  • Request type classification (batch-job, user-facing, background)
  • Feature flags (new-feature, beta-users)
  • Team or service identification (team-a, service-xyz)
  • User-Agent Tracking - use this to track how much Roo Code, Claude Code, Gemini CLI are used (User-Agent: RooCode/*, User-Agent: claude-cli/*, User-Agent: gemini-cli/*)

Configuring Metrics and Labels​

You can selectively enable specific metrics and control which labels are included to optimize performance and reduce cardinality.

Enable Specific Metrics and Labels​

Configure which metrics to emit by specifying them in prometheus_metrics_config. Each configuration group needs a group name (for organization) and a list of metrics to enable. You can optionally include a list of include_labels to filter the labels for the metrics.

model_list:
- model_name: gpt-4o
litellm_params:
model: gpt-4o

litellm_settings:
callbacks: ["prometheus"]
prometheus_metrics_config:
# High-cardinality metrics with minimal labels
- group: "proxy_metrics"
metrics:
- "litellm_proxy_total_requests_metric"
- "litellm_proxy_failed_requests_metric"
include_labels:
- "hashed_api_key"
- "requested_model"
- "model_group"

On starting up LiteLLM if your metrics were correctly configured, you should see the following on your container logs

Filter Labels Per Metric​

Control which labels are included for each metric to reduce cardinality:

litellm_settings:
callbacks: ["prometheus"]
prometheus_metrics_config:
- group: "token_consumption"
metrics:
- "litellm_input_tokens_metric"
- "litellm_output_tokens_metric"
- "litellm_total_tokens_metric"
include_labels:
- "model"
- "team"
- "hashed_api_key"
- group: "request_tracking"
metrics:
- "litellm_proxy_total_requests_metric"
include_labels:
- "status_code"
- "requested_model"

Advanced Configuration​

You can create multiple configuration groups with different label sets:

litellm_settings:
callbacks: ["prometheus"]
prometheus_metrics_config:
# High-cardinality metrics with minimal labels
- group: "deployment_health"
metrics:
- "litellm_deployment_success_responses"
- "litellm_deployment_failure_responses"
include_labels:
- "api_provider"
- "requested_model"

# Budget metrics with full label set
- group: "budget_tracking"
metrics:
- "litellm_remaining_team_budget_metric"
include_labels:
- "team"
- "team_alias"
- "hashed_api_key"
- "api_key_alias"
- "model"
- "end_user"

# Latency metrics with performance-focused labels
- group: "performance"
metrics:
- "litellm_request_total_latency_metric"
- "litellm_llm_api_latency_metric"
include_labels:
- "model"
- "api_provider"
- "requested_model"

Configuration Structure:

  • group: A descriptive name for organizing related metrics
  • metrics: List of metric names to include in this group
  • include_labels: (Optional) List of labels to include for these metrics

Default Behavior: If no prometheus_metrics_config is specified, all metrics are enabled with their default labels (backward compatible).

Monitor System Health​

To monitor the health of litellm adjacent services (redis / postgres), do:

model_list:
- model_name: gpt-4o
litellm_params:
model: gpt-4o
litellm_settings:
service_callback: ["prometheus_system"]
Metric NameDescription
litellm_redis_latencyhistogram latency for redis calls
litellm_redis_failsNumber of failed redis calls
litellm_self_latencyHistogram latency for successful litellm api call

DB Transaction Queue Health Metrics​

Use these metrics to monitor the health of the DB Transaction Queue. Eg. Monitoring the size of the in-memory and redis buffers.

Metric NameDescriptionStorage Type
litellm_pod_lock_manager_sizeIndicates which pod has the lock to write updates to the database.Redis
litellm_in_memory_daily_spend_update_queue_sizeNumber of items in the in-memory daily spend update queue. These are the aggregate spend logs for each user.In-Memory
litellm_redis_daily_spend_update_queue_sizeNumber of items in the Redis daily spend update queue. These are the aggregate spend logs for each user.Redis
litellm_in_memory_spend_update_queue_sizeIn-memory aggregate spend values for keys, users, teams, team members, etc.In-Memory
litellm_redis_spend_update_queue_sizeRedis aggregate spend values for keys, users, teams, etc.Redis

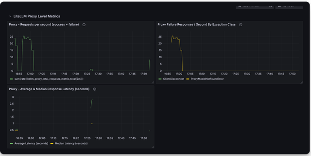
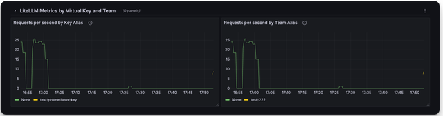
🔥 LiteLLM Maintained Grafana Dashboards​

Link to Grafana Dashboards maintained by LiteLLM

https://github.com/BerriAI/litellm/tree/main/cookbook/litellm_proxy_server/grafana_dashboard

Here is a screenshot of the metrics you can monitor with the LiteLLM Grafana Dashboard

Deprecated Metrics​

Metric NameDescription
litellm_llm_api_failed_requests_metricdeprecated use litellm_proxy_failed_requests_metric

Add authentication on /metrics endpoint​

By default /metrics endpoint is unauthenticated.

You can opt into running litellm authentication on the /metrics endpoint by setting the following on the config

litellm_settings:
require_auth_for_metrics_endpoint: true

FAQ​

What are _created vs. _total metrics?​

  • _created metrics are metrics that are created when the proxy starts
  • _total metrics are metrics that are incremented for each request

You should consume the _total metrics for your counting purposes